Suzhou Outuo Lifting Technology Co., Ltd
歡迎來廠參觀,免費攜帶物料試機,專車接送!
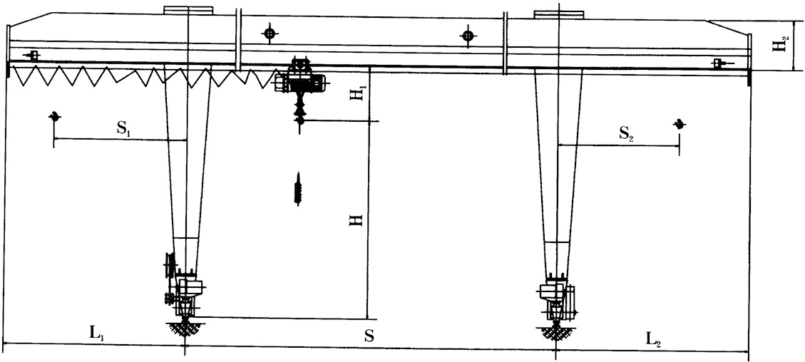
產品類別:門式起重機
產品說明: L型葫蘆門式起重機 LTypeHoistGantryCrane
PRODUCT INTRODUCTION


L型葫蘆門式起重機
LTypeHoistGantryCrane
PRODUCT ADVANTAGES
專業的研發技術人員
研究產品種類多種多樣
產品可長時間穩定工作
擁有完善的售后服務體系
NEWS INTRODUCTION
MESSAGE